CRM для колл-центра

Переосмысление рабочего пространства для операторов

  • Годы 2025-2026
  • Роль Продуктовый дизайнер
  • Область Продуктовая стратегия, UI/UX, Прототипы, Дизайн-система
Открыть макет в Figma →

Аудитория

Операторы колл-центра. (также в системе работают супервайзеры, руководители, маркетологи и контент-менеджеры, но в этом кейсе их не будет)

Цель

Создать эффективную и комфортную среду для работы оператора с клиентом, освободив интерфейс от визуального шума и устаревших функций, которые мешают и отвлекают

Задачи

  • Провести исследование реальной работы операторов и выявить их ключевые боли
  • Очистить интерфейс от 80% визуального шума и неиспользуемых функций
  • Перепроектировать алгоритм работы с заявками для повышения эффективности
  • Разработать новые виджеты с персональными и командными метриками
  • Внедрить систему геймификации для повышения мотивации
  • Создать удобный интерфейс управления графиком и сменами
  • Сформировала план исследований и аналитики
  • Провела брифинг с ключевыми стейкхолдерами
  • Проанализировала имеющиеся метрики эффективности
  • Провела аудит текущего интерфейса и выявила более 60 неиспользуемых элементов
  • Погрузилась в реальную работу команды, провела 20+ часов наблюдений и интервью
  • Предложила новый дизайн-концепт, учитывающий выявленные точки роста и боли пользователей

Раньше оператор сам выбирал выгодные обращения, оставляя без внимания важные для компании. Нужно было придумать как решить эту проблему

Упрощённая схема работы оператора

Упрощённая схема работы оператора. На первом шаге ему давался выбор из задач, которые он может решить

Флоу работы с клиентом — версии 1 и 2

Ранние варианты главной страницы у операторов. Хотели сохранить старый алгоритм работы с обращениями, но при этом выделять задачи с низким CR, чтобы они не откладывались в долгий ящик

Флоу работы с клиентом — версии 3 и 4

Поскольку от табличного отображения решили отказаться, встал вопрос о компактности и подсвечивании важных обращений, были предложены еще варианты

В итоговом варианте на главной странице больше нет задач. Их выдает система автоматически, когда оператор нажимает готовность к задаче (в шапке сверху). Оператору остается только обрабатывать задачи

Итоговый интерфейс работы с клиентом

От списка обращений отказались вообще и пересмотрели алгоритм работы. Обращения теперь распределялись системой, что решало изначальную проблему

Навигация от варфрейма до итогового варианта

Первые варианты и итоговая реализация боковой навигации

Страница обращений была полностью переработана. Рассматривались разные варианты в формате квиза, пошагового опросника, но пришли к варианту, когда все поля видны сразу (это ускоряет ввод и снижает количество ошибок)

Первые версии страницы обращения

Первые версии страницы обращения, нужно было придумать, как структурировать данные для заявки

Переделанная страница обращений — версии 1 и 2

Версии страницы обращения

В итоге пришли к тому, что важно показать как можно больше информации на первом экране, итоговые данные отделить от заполняемой части

Карточка клиента — сравнение версий

Итоговая страница обращения

Первая и итоговая версия модального окна с тарифами

Первая и итоговая версия модального окна с тарифами

Итоговый флоу работы с клиентом

В процессе проектирования виджеты прошли несколько итераций, их основной задачей было показать свой KPI и сравнить его с другими. Такой механизм включал в их работу дополнительный соревновательный контекст

Виджет конверсии — 1 и 2 версии, итоговый вариант

Рассматривались разные варианты виджетов конверсии

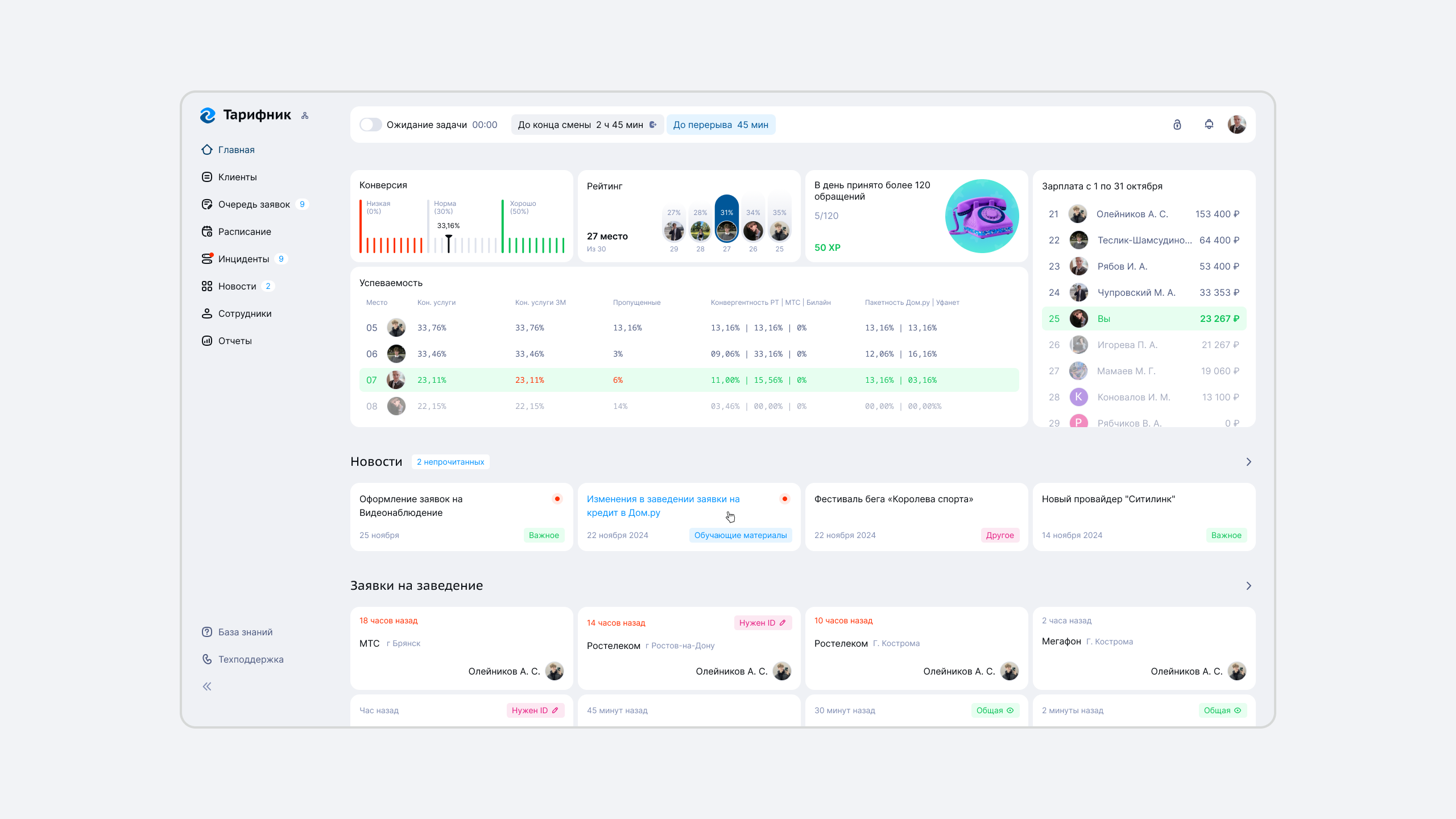
Вся основная информация теперь на первом экране. Новые виджеты отображают ключевые персональные и командные метрики. Соревновательные блоки позволяют каждому оператору видеть своё место в команде, создавая здоровую мотивацию

Финальный вариант

Отдых у операторов изначально расчитывался по сложной формуле и время перерыва могло быть разным (6 минут, 18 минут, 23 минуты). Это было не очень удобно для планирования перерывов супервайзерам. Поэтому было предложено сделать перерывы кратными 10 минутам. Отобразить это можно было разными вариантами, в виде слотов или временной шкалы

Варианты выбора перерыва — итерации

Временная шкала оказалась более привычным вариантом, поэтому остановились на ней

Итоговый вариант — управление графиком

Так выглядела шкала перерывов у супервайзера (человек, который планирует перерывы) и у оператора

Отдельно был переработан график смен. Вместо табличного варианта теперь операторы видели только свои смены на месяц, а также могли отдать или взять новую смену

Расписание оператора

Сотрудники зарабатывают очки за достижение KPI и соблюдение правил, повышают свой уровень и могут обменять накопленные баллы на подарки. Это повышает вовлеченность и создает дополнительные стимулы к качественной работе

Геймификация — версии дизайна

Первые версии геймификации. Изначально планировалось, что будут только очивки, которые можно получить за показатели

Геймификация — достижения и задания

В итоговом варианте добавили уровни, статусы, награды и валюту. Очивки также разделили на ежедневные, ежемесячные и особые

Получение уровня

Профиль, настройки, авторизация и другие важные, но не ключевые экраны, приведенные к единому стилю

Остальные разделы — профиль и уведомления

Новости и страница новостей. Из новых функций, у новостей появились реакции

Остальные разделы — новости и карточка клиента

Профиль и уведомления. В профиль добавлены настройки и устройства

Для всех внутренних и внешних проектов компании была сделана собственная дизайн-система, включающая свою документацию, ui-kit, гайдлайны

Дизайн-система — компоненты и переменные

пример компонента и переменных

  • Упрощен флоу работы с клиентом, выбор задачи вязала на себя система
  • Встроены в процесс элементы геймификации
  • Все основные KPI оператора на главном экране, встроены в соревновательный процесс
  • Переработана система перерывов и расписания, упрощено взаимодействие супервайзеров
  • Упрощено обучение новых сотрудников, засчет нового интерфейса
  • Упрощена разработка благодаря внедрению дизайн-системы
  • Визуально улучшены второстепенные разделы

Продолжаем собирать обратную связь от операторов и улучшать продукт, а также готовим функционал для других ролей

еще